智慧灯杆是利用路灯杆做城市物联网发展的载体,集成智慧照明、多媒体信息发布、广播音响、紧急呼叫、WIFI覆盖、新能源充电、太阳能光伏、视频监控、环境监测等为一体的多功能智慧杆。

熙枚集团从2014年,一直致力于智慧灯杆的研发、生产、销售并在2015年发布智慧灯杆平台XM-smart-city-V1.0,也是行业内最早一批智慧灯杆综合软件平台的厂家,解决了智慧灯杆平台分散性,跨过了每个设备每一个平台,整合度不高的时代。


随着智慧灯杆的行业发展,越来越多的促进了智慧灯杆综合平台的升级优化等,从原先单一系统的配置,到如今XM-smart-city-V6.0双系统兼容等,智慧灯杆硬件功能的不断丰富,造就了智慧灯杆综合软件平台的运营能力要足够强大、平台整合性要足够的完整,而不是以往的东拼西凑,需要各方面数据接口的多样性、各方面数据流的多样性。
熙枚集团专注于智慧灯杆领域多年来,精益求精,智慧灯杆综合管理平台XM-smart-city-V6.0区别于其他友商平台,它在多个方面均处于行业领先地位,主要体现在:
1.安全性,有硬件加密芯片+软件非对称加密的加持;
2.兼容性,可兼容多品牌多种类设备,也可兼容多操作系统,多数据库(包括达梦,人大金仓);
3.运维便捷性,智慧灯杆平台完善的事件告警+工单派发+移动端/短信推送让运维更轻松;
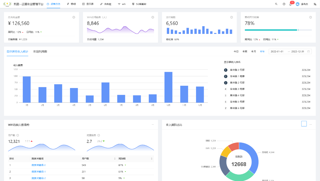
4.数据统计丰富性,智慧灯杆亮灯率,节能率,耗电量,告警统计等,您想知道的数据我们都可以以年月日,区域等多维度来展示,也支持一键导出Excel;
5.设备间联动性,智慧灯杆可选择添加联动设备,实现多功能设备之间自由联动,充分体现自动化、智慧化平台理念;
6.场景多样性,根据不同场景应用可以选择切换不同场景,避免一个界面不同场景使用,GIS地图界面,3D可视化界面,模块分组界面,大数据统计界面,适用于不同场景差异化应用。


熙枚集团智慧灯杆平台针对投资托管项目,研发了行业内唯一的智慧灯杆运营收益平台,《熙盈—智慧灯杆运营收益平台》结合投资运营收益数据分析于一体,可以直接通过熙盈平台可实现智慧灯杆项目托管,运营,收益结算,为以后智慧灯杆投资运营化项目提供一站式运维服务。


熙枚集团智慧灯杆为了迎合城市多杆合一,一杆多用发展,推出城市市政道路多功能合杆3D可视化平台,《熙云·AIOT可视化管理平台》,熙云可视化多杆合一平台,充分结合了市政道路场景的特点,模拟实际道路3D仿真建模,随意切换场景道路,实现多功能合杆的立体直观,身临其境的视觉冲击。


熙枚集团秉承工匠精神,“熙枚物联,共享未来”的发展理念,后续将持续以智慧灯杆产业为主导业务,为智慧城市、新基站、5G融合发展,做出积极贡献。
